For Enquiry
9787 633 633
Smart Call Tracking
CallTrack AI helps businesses track, monitor, and manage all incoming and outgoing calls across multiple teams — ensuring no call is missed and every lead is followed up. If your business handles multiple sales and service teams, CallTrack AI gives complete visibility with team-wise reports, performance tracking, and missed call management.
Key Features
✓ Track all missed calls instantly
✓ Redial missed calls quickly
✓ Follow-up reminders
✓ Never miss potential customers
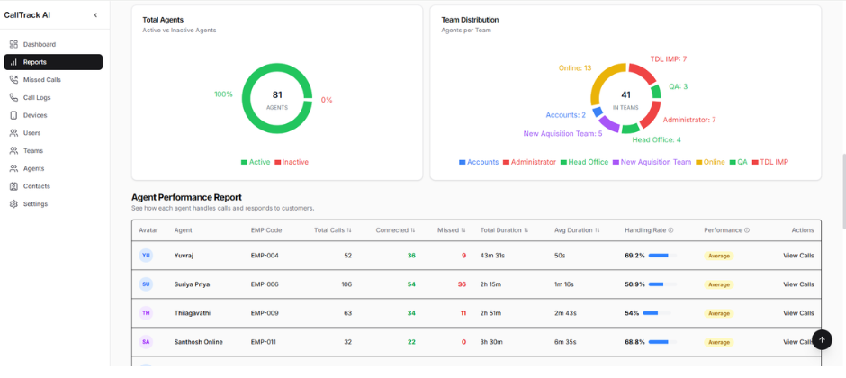
✓ View performance by team
✓ Compare multiple teams
✓ Team-wise missed call tracking
✓ Team-wise call handling rate
✓ Team-wise follow-up tracking
✓ Manager-level monitoring
Perfect for businesses with Sales Team, Service Team, Support Team, Accounts Team, etc.
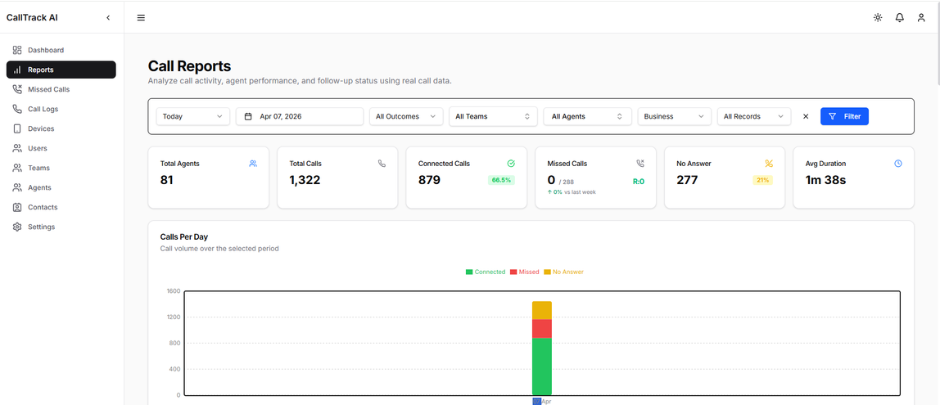
✓Agent-wise call reports
✓ Connected vs missed calls
✓ Average call duration
✓ Call handling rate
✓ Productivity tracking
✓ Daily call reports
✓ Peak call hours
✓ Caller type (New vs Returning)
✓ Incoming vs Outgoing calls
✓ Status distribution
✓ Receive call notifications
✓ View missed calls
✓ Call back customers instantly
✓ Update call status
✓ Work from anywhere
✓ Real-time call monitoring
✓ Team-wise performance reports
✓ Missed call alerts
✓ Manager dashboard
✓ SLA & follow-up tracking
Benefits
- No Missed Leads
- Team-wise Performance Tracking
- Improve Customer Response Time
- Increase Sales Conversion
- Better Team Management
- Data-driven Decision Making
How CallTrack AI Works
Customer calls team member
Missed call identified
Team member calls back
Call automatically tracked
Team-wise follow-up generated
Admin monitors reports
Videos
Our Location
Contact Us
+91 9787 633 633
Monday – Friday: 7:00 am -8:00 pm
24/7 Emergency Service
Suitable
Best Suitable for
Sales Teams
Service Teams
Customer Support Teams
Multi-branch Businesses
Call-based Businesses
06






